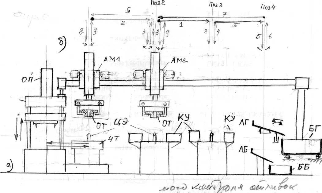
Контроль отливок